Painel Operacional

Painel Operacional

1. Introdução

1.1 O que é o Painel Operacional?

O Painel Operacional Tiino é uma ferramenta de monitoramento e análise que centraliza informações sobre o processamento de pedidos, permitindo:

  • Visualizar o volume total de pedidos processados
  • Acompanhar pedidos retidos e seus status
  • Identificar motivos de retenção
  • Analisar distribuição por classe de risco
  • Monitorar evolução temporal dos pedidos

1.2 Para quem é este painel?

  • Gestores de Crédito: Monitoramento de pedidos pendentes e análise de risco
  • Gerentes Comerciais: Acompanhamento de conversão e gargalos
  • Equipe de Aprovação: Gestão de pedidos em alçada
  • Diretoria: Visão estratégica e tomada de decisão
  • Analistas de BI: Análises detalhadas e relatórios

1.3 Como acessar?

Caminho: Home > Dashboard > Operacional

Filtros disponíveis:

  • Data inicial (De:): Define o início do período de análise
  • Data final (Até:): Define o fim do período de análise
  • Formato: DD/MM/AAAA

2. Visão Geral do Painel

2.1 Layout do Painel

O painel está organizado em 6 seções principais:

┌─────────────────────────────────────────────────────────────┐
│ [Filtros: Data Inicial | Data Final] │
├──────────────┬──────────────┬───────────────────────────────┤
│ Pedidos │ Pedidos │ Pedidos Retidos Detalhes │
│ Processados │ Retidos │ │
├──────────────┴──────────────┴───────────────────────────────┤
│ Motivo de Retenção (Gráfico de Barras) │
├──────────────────────────────────────────────────────────────┤
│ Motivo de Retenção por Classe de Risco │
├──────────────────────────────────────────────────────────────┤
│ Pedidos no Período (Gráfico Temporal) │
└──────────────────────────────────────────────────────────────┘

2.2 Dados do Exemplo (Período: 09/09/2025 a 10/10/2025)

Resumo executivo:

  • 7.937 pedidos processados no período
  • ⚠️ 2.483 pedidos retidos (31,30% do total)
  • 2.145 aprovados após retenção (86,40%)
  • 338 reprovados (13,60%)
  • 56 pedidos aguardando tratamento (2,26%)

3. Componentes do Painel

3.1 Pedidos Processados

Localização: Card superior esquerdo

O que mostra: Todos os pedidos que entraram no sistema durante o período filtrado.

Visualização:

  • Gráfico de rosca (donut chart)
  • Número central: Total de pedidos processados
  • Distribuição percentual por categoria

Métricas exibidas:

Métrica Valor Percentual
Total Processado 7.937 100%
Aprovado Automaticamente 5.454 68,70%
Retido 2.483 31,30%

Como interpretar:

68,70% de aprovação automática indica que a maioria dos pedidos flui sem intervenção manual.

⚠️ 31,30% de retenção sugere oportunidades de melhoria nas regras de aprovação automática ou na qualidade dos pedidos.

Ações recomendadas:

  • Se aprovação automática < 70%: Revisar regras de aprovação
  • Se retenção > 35%: Investigar causas principais
  • Comparar com períodos anteriores para identificar tendências

3.2 Pedidos Retidos

Localização: Card superior central

O que mostra: Detalhamento do que aconteceu com os pedidos que foram retidos.

Visualização:

  • Gráfico de rosca (donut chart)
  • Número central: Total de pedidos retidos
  • Distribuição entre aprovados, aguardando e reprovados

Métricas exibidas:

Status Quantidade Percentual Significado
Total Retido 2.483 100% Pedidos que não passaram na aprovação automática
Aprovado 2.145 86,40% Retidos que foram aprovados após análise
Aguardando 56 2,26% Ainda em análise
Reprovado 338 13,60% Não aprovados após análise

Como interpretar:

86,40% de conversão (aprovados após retenção) é excelente, indica que a maioria dos retidos são aprovados.

2,26% aguardando é baixo, indica fluxo ágil de análise.

⚠️ 13,60% de reprovação deve ser monitorado - investigar se são rejeições corretas ou se há oportunidade de aprovação com condições.

Alertas de atenção:

  • Taxa de conversão < 70%: Revisar critérios ou oferecer alternativas
  • Aguardando > 5%: Possível gargalo operacional
  • Reprovação > 20%: Avaliar qualidade dos pedidos ou rigidez dos critérios

3.3 Pedidos Retidos Detalhes

Localização: Card superior direito

O que mostra: Classificação dos 56 pedidos que estão aguardando tratamento.

Visualização:

  • Gráfico de rosca (donut chart)
  • Número central: Pedidos aguardando
  • Distribuição por tipo de ação necessária

Métricas exibidas:

Tipo Quantidade Percentual Prioridade
Aguardando 56 100% -
Em Negociação 40 71,40% 🟡 Média
Pendente Alçada 16 28,60% 🔴 Alta
Retido (sem ação) 0 0% 🔴 Crítica

3.3.1 Em Negociação (40 pedidos)

O que significa: Pedidos em processo ativo de negociação com cliente ou áreas internas.

Situações comuns:

  • Negociação de condições comerciais especiais
  • Ajuste de prazo ou forma de pagamento
  • Discussão de especificações técnicas
  • Alinhamento de preço ou desconto

3.3.2 Pendente Alçada (16 pedidos)

O que significa: Pedidos aguardando aprovação de nível hierárquico superior.

Situações comuns:

  • Valores acima do limite de aprovação automática
  • Cliente em situação especial de crédito

3.4 Motivo de Retenção

Localização: Gráfico de barras horizontais (seção intermediária)

O que mostra: Distribuição quantitativa dos 2.483 pedidos retidos por motivo específico.

Visualização:

  • Barras horizontais
  • Ordenadas por volume (maior para menor)
  • Número em cada barra indica quantidade

Top 10 Motivos:

# Motivo Quantidade % do Total Categoria
1 Classe de Risco 1.157 46,6% 🔴 Crédito
2 Pedido Crédito 1.029 41,4% 🔴 Crédito
3 Limite de Crédito Atingido 1.013 40,8% 🔴 Crédito
4 Pedido com Pendência Cadastral 535 21,5% 🟡 Cadastro
5 Dias Vencidos 285 11,5% 🔴 Financeiro
6 LC de Performance Não Coberta 279 11,2% 🔴 Crédito
7 Pendência (Geral) 271 10,9% 🟡 Diversos
8 Classe de Risco (Origem) 236 9,5% 🔴 Crédito
9 Limite do Cliente/Grupo (Origem) 112 4,5% 🔴 Crédito
10 Valor de Pedido (Origem) 109 4,4% 🟡 Comercial

Observação: Um pedido pode ter múltiplos motivos de retenção, por isso a soma dos percentuais ultrapassa 100%.


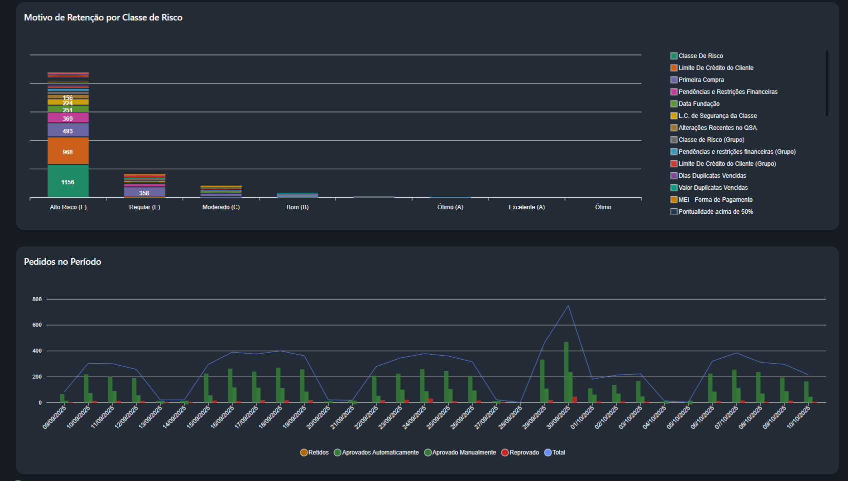
3.5 Motivo de Retenção por Classe de Risco

Localização: Gráfico de barras empilhadas horizontais (seção intermediária)

O que mostra: Análise cruzada entre motivos de retenção e classificação de risco dos clientes.

Visualização:

  • Eixo X: Classes de risco (E, E, C, B, A, A)
  • Eixo Y: Volume de pedidos
  • Cores: Cada cor representa um motivo de retenção

Classes de Risco:

Classe Nome Volume % Perfil
E Alto Risco 1.148 46,2% 🔴 Risco elevado
E Regular 357 14,4% 🟡 Risco moderado-alto
C Moderado ~50 2,0% 🟡 Risco médio
B Bom ~20 0,8% 🟢 Baixo risco
A Ótimo ~10 0,4% 🟢 Muito baixo risco
A Excelente ~5 0,2% 🟢 Mínimo risco

Legenda de motivos (cores do gráfico):

  • 🟦 Classe De Risco
  • 🟧 Limite Da Crédito do Cliente
  • 🟪 Primeira Compra
  • 🟩 Pendências e Restrições Financeiras
  • 🟨 Data Fundação
  • 🟨 L.C. de Segurança da Classe
  • 🟦 Alterações Recentes no OSA
  • 🟦 Classe de Risco (Grupo)
  • 🟥 Limite De Crédito do Cliente (Grupo) 
  • 🟪 Valor Duplicatas Vencidas
  • 🟦 Dias Duplicatas Vencidas
  • 🟧 MEI - Forma de Pagamento
  • ⬜ Pontualidade acima de 50%

3.6 Pedidos no Período

Localização: Gráfico de linha e barras (seção inferior)

O que mostra: Evolução temporal dos pedidos ao longo do período filtrado (06/09/2025 a 10/10/2025).

Visualização:

  • Linha azul: Volume total de pedidos por dia
  • Barras coloridas: Distribuição por status em cada dia
    • 🟢 Verde escuro: Aprovados Automaticamente
    • 🟢 Verde claro: Aprovados Manualmente
    • 🟠 Laranja: Retidos
    • 🔴 Vermelho: Reprovados









    • Related Articles

    • Catálogo de Relatórios (BI)

      Risco e Oportunidade: Apresenta a distribuição das classes de risco da empresa, permitindo analisar o desempenho dos pedidos, o uso de limite de crédito e os níveis de inadimplência por perfil de risco. Análise: Consolida os pedidos avaliados da ...